Б 50

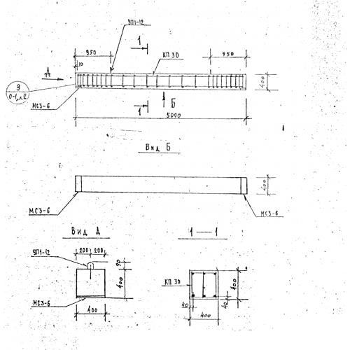
Чертеж изделия:
Характеристики изделия:
ПараметрЗначение
длина5000 мм
ширина400 мм
высота400 мм
вес2000 кг
серия1.125 КЛ-3

Б 50 Балки по серии 1.125 КЛ-3.