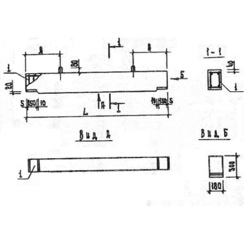
Р 3.27 ригели

Чертеж изделия:
Характеристики изделия:
ПараметрЗначение
длина2640 мм
ширина180 мм
высота300 мм
масса370 кг
нормативный документСерия 1.020.1-7

Р 3.27  Ригели Серия 1.020.1-7.